Digital Guardian for User Classification

Image
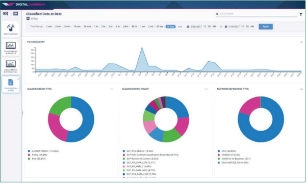
Classified Data in Rest Dashboard Screenshot - 60 days

Digital Guardian and Boldon James for Data Classification

Digital Guardian integrates the Boldon James Classifier Foundation Suite to incorporate the end users intimate data knowledge and drive more accurate data protection. End users self-classify data at the time of creation or interaction - this classification feeds data protection policy decision. User Classification augments the automated content and context classification with manual, user based classification to include the data owner and reinforce the importance of sensitive data protection.

Deepest and Broadest Visibility

Most Complete Data Classification Solution in the Industry
Classification Drives the Most Accurate Data Protection
Visibility Into Classification Events No One Else Can See

Key Benefits

Include Data Champions in Security

The data champions have the most invested in their data, and know what is sensitive. Digital Guardian for User Classification leverages this by enabling them to self-classify documents in real time. These classification labels drive more effective data protection programs throughout the business and reinforce the importance of data security.

Image
Email Alert Confidential Information Screenshot
Image
Investigation Dashboard Screenshot  24 hours

Drive Efficient Data Protection

Digital Guardian for User Data Classification is integrated into our Threat Aware Data Protection platform. That means that your organization’s classified sensitive data is identified by the user then automatically tagged by Digital Guardian for both Data Loss Prevention and Endpoint Detection & Response use cases.

Ease of Use

Digital Guardian for User Classification allows for data classification natively in Office applications and Outlook email, reducing the impact on existing workflows. Users simply select from the pre-defined classification options in the document, no additional steps are required. For other documents, right clicking opens a drop down list for rapid classification.

Image
File Classifier Digital Guardian Interface screenshot

See how Digital Guardian can protect your organization’s sensitive data and critical assets.

SCHEDULE A DEMO